Posts tagged InsightIDR

Detection and Response
Unifying Security Data: How to Streamline Endpoint Detection and Response
Christie Ott

Security Operations
How to Identify Attacker Reconnaissance on Your Internal Network
Christie Ott

Detection and Response
Attacker Behavior Analytics: How SIEM Detects Unknown Threats
Eric Sun

Detection and Response
How to detect weak SSL/TLS encryption on your network
Rapid7

Detection and Response
How to detect new server ports in use on your network
Rapid7

Detection and Response
How To Detect Unauthorized DNS Servers On Your Network
Rapid7

Detection and Response
2017 Gartner Magic Quadrant for SIEM: Rapid7 Named a Visionary
Eric Sun

Detection and Response
InsightIDR Monitors Win, Linux & Mac Endpoints
Eric Sun

Detection and Response
Faster Investigations, Closer Teamwork: InsightIDR Enhancements
Eric Sun

Detection and Response
SIEM Market Evolution And The Future of SIEM Tools
Matt Hathaway

Detection and Response
InsightIDR Now Supports Multi-Factor Auth and Data Archiving
Eric Sun

Detection and Response
How to Detect BitTorrent Traffic on your Network
Rapid7
Detection and Response
Want to Try InsightIDR in Your Environment? Free Trial Now Available
Eric Sun

Detection and Response
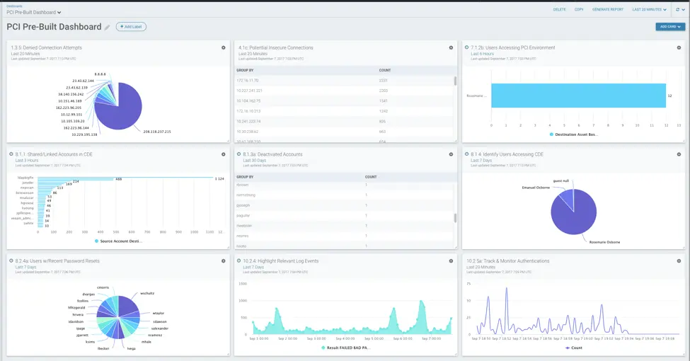
PCI DSS Dashboards in InsightIDR: New Pre-Built Cards
Eric Sun

Products and Tools
Wanna see WannaCry vulns in Splunk?
Jonathan Stewart

Products and Tools
The Shadow Brokers Leaked Exploits Explained
Rebekah Brown

Exposure Management
12 Days of HaXmas: Designing Information Security Applications Your Way
Kevin Lin

Detection and Response
How to Troubleshoot Slow Network Issues With Network Traffic Analysis
Rapid7

Products and Tools
User Behavior Analytics and Privacy: It's All About Respect
Joseph Busch

Products and Tools
Overcome Nephophobia - Don't be a Shadow IT Ostrich!
Sam Humphries

Products and Tools
New InsightIDR Detections Released
Matt Hathaway